Viewing Dashboards

Download this manual as a PDF file

This section describes how to view dashboards in Skylar One (formerly SL1). You can create and use dashboards on the Dashboards page, which you can access by clicking the Dashboards icon ().

You can also access additional dashboards created in the classic Skylar One user interface on the Classic Dashboards page (Dashboards > Classic Dashboards).

For more information, see the Classic Dashboards manual.

If you are looking for a very specific set of dashboards, click the gear icon () to the right of the Search field and select Advanced. In this mode you can create an advanced search using "AND" or "OR" for multiple search criteria. For more information, see Performing an Advanced Search.

Use the following menu options to navigate the Skylar One user interface:

  • To view a pop-out list of menu options, click the menu icon ().
  • To view a page containing all of the menu options, click the Advanced menu icon ().

What is a Dashboard?

A dashboard is a page that displays one or more graphical reports, called widgets. These widgets appear in their own pane, and display charts, tables, and text.

Access to dashboards is based on your login credentials, so you can view only dashboard data for which you have access. Also, some dashboards might be private instead of public.

To define a widget, you first select from a list of pre-defined widget definitions, and then customize what will be displayed by the selected widget by supplying values in the option fields provided by that widget.

If an animated blue line appears under a widget name, the widget is in the process of updating its data. When the line disappears, the widget is done updating. If an item name displays as a hyperlink in a dashboard, you can click that link to go to the relevant detail page for an item, or to go to an Investigator page for devices, events, and services.

Favorite a Dashboard

In Skylar One, you can select one or more dashboards so that they always display at the top of the list on the Dashboards page. This process is called favoriting dashboards or favorite dashboard.

For example, on the Dashboards page pictured below, click the Favorite Dashboard star icon () to add or remove the dashboard from your favorites list. Click the icon () again to remove the favorite status.

You can then sort your dashboards by their favorite status.

With favorite dashboards, you can:

  • View your favorite dashboard at the top of the Dashboards page by default.
  • Include favorites in the multi-sort function.
  • Filter dashboards by favorite.

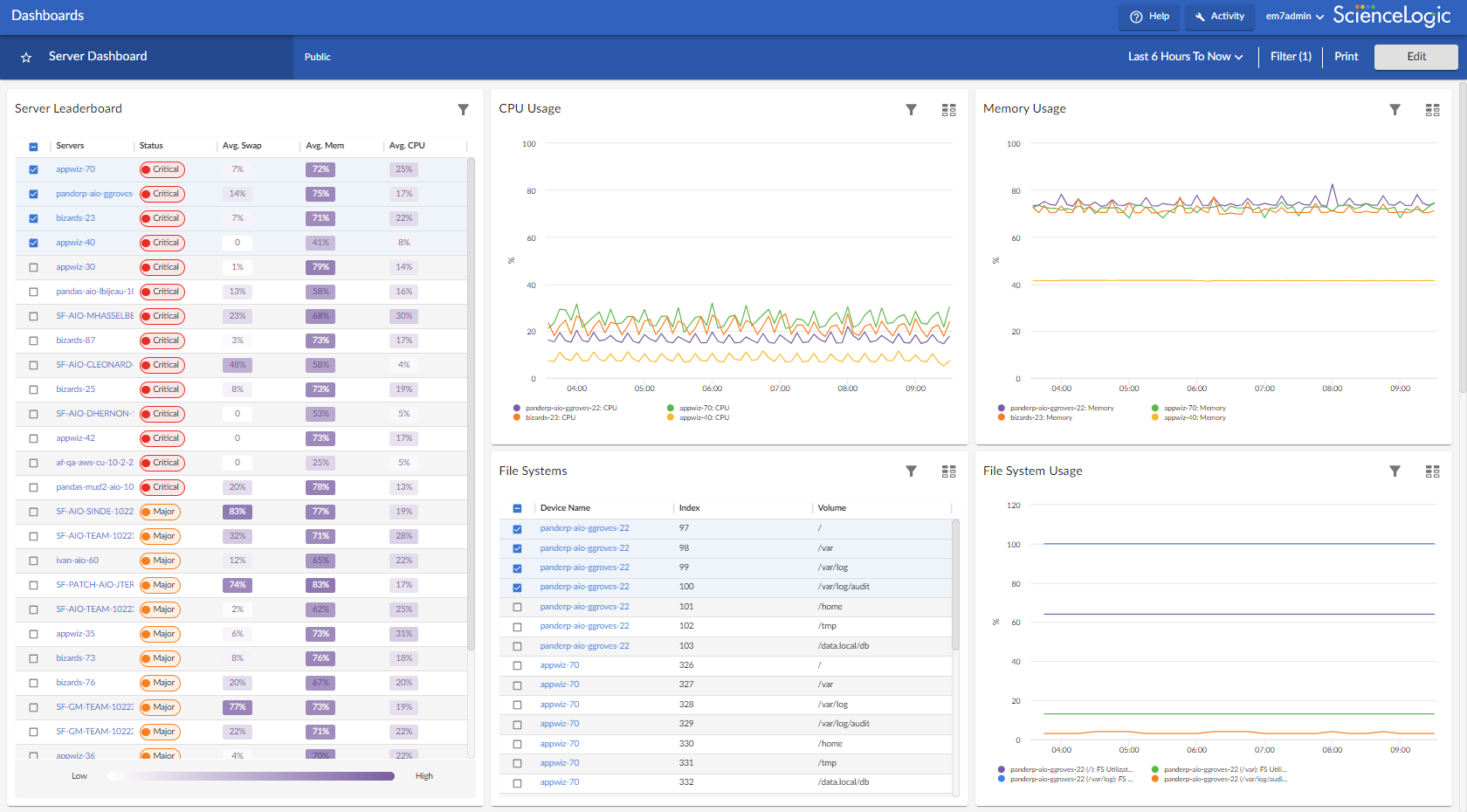
Leaderboard Widgets and Driving Context

A leaderboard widget lets a dashboard user select specific items in a widget so that data about only those items displays in other widgets in the dashboard:

In Skylar One, this feature is called driving data or driving the context of a dashboard widget. For example, in the Server leaderboard widget pictured above, if you select one or more servers on the leaderboard widget, the other widgets in the dashboard will display data about just the servers you selected. The other widgets receive the context from the "driving" widget, which in this example is the leaderboard widget.

You can use the Display zeroes toggle when editing a Top-N or Bottom-N widget to enable the widget to show or hide zero results.

To use a leaderboard widget:

  1. On the Dashboards page, select an existing dashboard or create a new dashboard with a leaderboard.

  1. Select one or more items on the leaderboard widget. The other widgets in the dashboard update with data only for the selected item or items.

Widget Legends

The items you select in a leaderboard on the Dashboards page also appear at the bottom of each widgets that contain line charts and bar charts, arranged by line color and name:

Image of a widget legend

You can click an item name in the legend to toggle the display of data from that item in that widget. The line next to the item name turns gray, and the data remains hidden until you click the item name again.

Image of a widget legend with a device unselected

You can also view more information about a specific point in time for an item by hovering over a line in a graph:

Image of pop-up text for a widget

The Helper Icon

After you select one or more items in a Leaderboard widget on the Dashboards page, the widgets to the right of the Leaderboard display data relevant to your selections. The widgets also contain a small icon at the top right of each widget called a Helper icon (Image of the Helper icon).

When you click the Helper icon, you can view a list of all of the widgets that drive data or provide context to that widget. In the example below, the Capacity Forecast (2 Weeks) widget receives data from both the Storage Leaderboard widget and the Capacity Forecast List widget:

Image of the Helper icon

Filtering Dashboard Data

On the Dashboards page, you can control the display of a widget, such as changing the time span of data displayed in all the widgets, or zooming in or out on widget data.

You can also use the Filter (X) button to narrow down the data displayed in all widgets. The variable X is the number of filters applied to the dashboard.

Widgets on the Dashboards page have header text that indicates the number of filters applied.

Using the Time Span Filter

You can use the Time span filter on the Dashboards page to adjust the time span of data that appears in all the widgets on a dashboard. The default time span is Last 6 Hours to Now, but you can update the time span of data reflected in a dashboard by clicking the time span button and doing one of the following:

  • Selecting an absolute time range from the list, such as Yesterday or This week so far. When you do so, Skylar One automatically updates the From and To fields with the corresponding dates and times.
  • Selecting a relative time span from the list, ranging from Last Hour up to Last 2 Years. When you do so, Skylar One automatically updates the From and To fields with the corresponding dates and times.
  • Clicking the calendar icons in the From and To fields to select the exact historical range of data that you want to display in the dashboard.

Optionally, you can also select one or both of the following options in addition to your time span selection:

  • Select the Specify Time checkbox to specify the exact times (in addition to dates) that you want to display in the dashboard.
  • Select the Live Data checkbox to set the To field to Now, so that every time the dashboard is refreshed, it will display the most recently polled data. If this checkbox is not selected, the To field is set to an absolute date and time for the dashboard. The dashboard automatically refreshes every five minutes.

After selecting a time span, click Apply to update the dashboard.

The time span filter does not impact the list of events that appears in Events table widgets.

If you select an historical time span, single-value widgets and tables will display the latest data point from the specified time span.

If you see a gap in a line on a graph, that means that Skylar One did not collect any data during that time frame.

Zooming in on a Time Span

You can edit the time span of a line chart widget on the Dashboards page by clicking and dragging to "zoom in" on a specific time span.

To zoom in on the time span of a widget:

  1. If needed, adjust the amount of time showing on all widgets by selecting a new value from the Time Span filter. The default time frame is the last 24 hours.

  1. On the widget, click the start time you want to view, and then drag the cursor to the left or right to create a gray rectangle.

Image of the Widget before zoom

  1. Drag the gray rectangle to the end time you want to view, and then release the mouse button. A more detailed time span displays in the widget.

Image of the Widget after zoom

  1. To return to the original graph setting, click the Reset zoom button.

Using the Filter (X) Button

The Filter (X) button lets you filter the data in a dashboard on the Dashboards page by Organization, Device, and Service. The search process for the Filter (X) button works just like the Search feature works on other pages. The variable X is the number of filters applied to the dashboard.

To filter dashboard data with the Filter (X) button:

  1. On any of the dashboards, to temporarily filter the dashboard, click the Filter (X) button in the top right-hand corner of the Dashboards page. If you want to save the filters you apply, click the Edit button and then click Dashboard Filters. The Default Data window appears.
  2. Click in one of the fields and type your filter text. As you type, Skylar One provides potential matching values in a drop-down menu. For example, if you type switches in the By Device filter field, a drop-down menu appears with a list of columns that might contain that word.
  3. You can select a column from the suggestions in the menu, or you can type more filter text.
  4. If you do not select a column from the drop-down menu, your search is labeled "ANY". Search looks through all available columns for matches to your search text.

To use an advanced filter, click the Advanced link to the right of the filter field and use custom search commands to filter the data. For more information, see Using Advanced Search.

  1. To clear a filter, click the Clear button (Image of the Close button) at the end of that filter field.
  2. To specify the widget that drives data (or "context") to other widgets in the dashboard, select that widget from the In Driving Widget drop-down list.
  3. Click the Apply button to apply your filters and settings.
  4. If you are in Edit mode, click Save to save your filters. When the applied filters are saved, every user viewing it from that point on will view the dashboard with that filter and can adjust it temporarily.

Focusing on One Device in a Dashboard

You can use a leaderboard or table widget to focus on just one device in a dashboard on the Dashboards page. This feature is useful if you want to view charts and other widgets only for a specific device, or if you want to use the Print feature to generate a PDF of this dashboard for this device.

To focus on one device in a dashboard:

  1. From the Dashboards page, select a dashboard with a device leaderboard, such as Server Dashboard.
  2. In the leaderboard or table widget, take note of the ID for that device.
  3. If you don't have ID enabled as a Device Property in the table, hover over the link for the device you want to view. In the Status Bar of your browser, take note of the number at the end of the URL for that link. For example, https://em7.sciencelogic.com/inventory/devices/detail/23.

  1. Click the All Filters button and enter the device ID into the By Device field. When the search options appear, select id<device ID>, then click the Apply button. When the page refreshes, only the specified device appears in the dashboard:

Image of the Server Dashboard

  1. Alternatively, you can add ?deviceId=<device ID> to the existing URL for the Server Dashboard, where <device ID> is the number you found in step 2. For example, if the original URL for the Server Dashboard is https://em7.sciencelogic.com/dashboards/server-dashboard, you would update that URL to the following: https://em7.sciencelogic.com/dashboards/server-dashboard?deviceId=23 and press Enter. When the page refreshes, only the specified device appears in the dashboard.
  2. To return to the default view for the dashboard, clear the By Device field in the All Filters menu or delete the ?deviceId=<device ID> from the URL.

Printing a Dashboard

You can create a printable version of a dashboard in PDF format.

To create a PDF of a dashboard:

  1. Go to the Dashboards page and click the name of the dashboard you want to print. The dashboard page appears.
  2. Click the Print button on the main navigation bar. A Print dialog appears:

Image of the Print Dashboard dialog

  1. Complete the following fields:
  • Page Orientation. Select from Portrait or Landscape orientation for the output. The default is Landscape.
  • Page Alignment. Select from Left, Centered, or Right justification for the output.
  • Page Margin. Specify the margins in the output, in pixels. The default is 25 pixels (about .4 inches).
  • Significant Figure Precision. Specify the maximum number of numerals that you want to appear after the decimal point when data is presented in the output. The default is 4.
  • Include Title. Select this toggle if you want to include the title of each widget in the output.
  • Include Dashboard. Select this toggle if you want to display the current view of the entire dashboard in the output.
  • Include Widgets. Select this toggle if you want to display all of the individual widgets in the output.
  • Include Data Table. Select this toggle if you want to display all of the current data in tables in the output.
  1. Click the Print button. Skylar One generates a PDF version of the dashboard.

Viewing a Classic Dashboard

You can access dashboards created in the "classic" user interface on the Classic Dashboards page (Dashboards > Classic Dashboards, or the Dashboards tab in the classic SL1 user interface).

To view a "classic" dashboard in Skylar One:

  1. Go to the Classic Dashboards page (Dashboards > Classic Dashboards, or the Dashboards tab in the classic SL1 user interface).

  2. In the Select Dashboard drop-down list in the top-left corner of the page, select the dashboard you want to view. The drop-down list is divided by dashboard category. The dashboards listed in this field include default dashboards supplied by ScienceLogic and custom dashboards that have been configured by the users in your organization who are responsible for creating dashboards.

    The Select Dashboard drop-down list includes a filter-while-you-type search box. As you enter text in the search box, Skylar One will search for and display only dashboard names that match the text.

  3. The main pane of the dashboard will display one or more graphs, charts, and tables, called widgets. The basic widget types are described in the section on Classic Base Widgets. Other widgets are described in the section on Additional Widgets.
  4. The following buttons are always displayed in the Dashboards tab page:
  • Actions. Displays a drop-down list of additional options. The options in this drop-down list that can be used when viewing a dashboard are described in the following sections:
  • Reset. Reloads the entire dashboard, updating the dashboard and widgets with any changes or new data.
  • Pause. Each widget in a dashboard is configured to refresh automatically after a set period of time. Click this button to stop all widgets on the dashboard from automatically refreshing. Click this button again to allow all widgets on the dashboard to automatically refresh.
  • Refresh. Tells each widget in the dashboard to refresh and update with any new data. This button does not reload the dashboard itself; if another user has reconfigured or moved a widget, those changes will not be displayed if you click this button.

Viewing the Base Widgets

The Classic Dashboards page (Dashboards > Classic Dashboards, or the Dashboards tab in the classic SL1 user interface) for Skylar One includes several built-in widgets that are designed to cover most use-cases. For details on each of these widgets, see the section on base widgets.

The base widgets include:

Viewing Other Widgets

The Classic Dashboards page (Dashboards > Classic Dashboards, or the Dashboards tab in the classic SL1 user interface) for Skylar One includes additional widgets (in addition to the base widgets). These additional widgets perform a single task or collect data from a specific application.

For descriptions of the most commonly-used additional widgets that are available from ScienceLogic, see the section on additional widgets.

Using Control Widgets

On the Classic Dashboards page (Dashboards > Classic Dashboards, or the Dashboards tab in the classic SL1 user interface), depending on how a dashboard is configured, you might be able to make selections in one or more widgets that define what is displayed in other widgets in the dashboard.

For example, an instance of the custom table widget might be configured to display a list of organizations from which you can select one or more organizations. An instance of the Leaderboard/Top-N widget on the same dashboard might be configured to display information about only the organizations selected in the custom table widget.

For details on widgets that drive context and widgets that are contextually driven, see the section on Creating a Dashboard with Context Selectors.

TIP: Your selections do not affect how other users view a dashboard. To familiarize yourself with the control widgets in a specific dashboard, try clicking on the graphical elements within each widget.

Widgets that Drive Context

The Classic Dashboards page (Dashboards > Classic Dashboards, or the Dashboards tab in the classic SL1 user interface) for Skylar One includes a Context Quick Selector widget that does not display information and is used only to control what is displayed in other widgets.

If the Context Quick Selector widget appears on a dashboard, you can control what is displayed in one or more other widgets by making the following selections in the Quick Selector widget:

  • If the time span selector is included in the Quick Selector widget, you can control the time span of information that is displayed by clicking one of the time span buttons to the left of the widget. You can set a custom time span by clicking the down arrow button (V) and entering a specific duration. You can set a custom start and end time by clicking the down arrow button (V) again and entering values in the Start Time and End Time fields.
  • If the appropriate selectors are enabled, you can control the entities that are displayed by selecting one or more Organizations, Devices, Device Groups, or IT Services from the drop-down lists:
  • When you select a drop-down list, a list of available Organizations, Devices, Device Groups, or IT Services is displayed with a checkbox for each Organization, Device, Device Group, or IT Service.
  • You can filter the items that are displayed in the list by entering text in the field that appears at the top of the list. The list will display only items that match the text you enter.
  • To de-select all checkboxes in a list, select the checkbox icon () that appears above the list.

In addition to the Quick Selector widget, the following widgets can be configured to allow you to select what is displayed in other widgets:

  • Context Quick Selector (VMware). Like the Context Quick Selector widget, the Context Quick Selector VMware widget does not display collected data. Instead, the Context Quick Selector VMware widget is used only to control what is displayed in other widgets (drive context), specifically widgets that display data from VMware.
  • Custom Table. If a checkbox is displayed for each row in the table, you can define which entities are displayed in one or more other widgets in the dashboard by selecting one or more checkboxes.
  • Leaderboard/Top-N. Depending on the configuration of the widget, selecting one or more graphical elements that represent utilization for a device will define which performance metrics are displayed in one or more other widgets in the dashboard. You can select multiple elements by holding down the Ctrl key (or Command on Apple computers).
  • Leaderboard/Top-N (Secondary Data). Depending on the configuration of the widget, selecting one or more graphical elements that represent utilization for a device will define which performance metrics are displayed in one or more other widgets in the dashboard. You can select multiple elements by holding down the Ctrl key (or Command on Apple computers).
  • Traffic Light. Depending on the configuration of the widget, you can select one or more devices, organizations, device groups, or IT Services and those selected entities will be displayed in other widgets in the dashboard.

NOTE: The Leaderboard/Top-N widget drives performance metrics only in the Gauge/Meter widget and the Multi-series Performance widget.

Widgets that Are Contextually Driven

On the Classic Dashboards page (Dashboards > Classic Dashboards, or the Dashboards tab in the classic SL1 user interface), the following widgets can be configured to display information based on the selections in other widgets:

  • Custom Table. If an instance of the Custom Table widget is configured to read the selections you make, the Custom Table widget will update dynamically when you select specific organizations, device groups, IT Services, or devices.
  • Entity List. If an instance of the Entity List widget is configured to read the selections you make, the Entity List widget will update dynamically when you select a specific entity.
  • Gauge/Meter. If an instance of the Gauge/Meter widget is configured to read the selections you make, the Gauge/Meter widget will update dynamically when you select specific devices, IT Services, performance metrics, and/or a specific time span.
  • Leaderboard/Top-N. If an instance of the Leaderboard/Top-N widget is configured to read the selections you make, the Leaderboard/Top-N widget will update dynamically when you select specific organizations, device groups, IT Services, devices, and/or a specific time span.
  • Leaderboard/Top-N (Secondary Data). If an instance of the Leaderboard/Top-N (Secondary Data) widget is configured to read the selections you make, the Leaderboard/Top-N (Secondary Data) widget will update dynamically when you select specific organizations, device groups, IT Services, devices, and/or a specific time span.
  • Multi-series Performance. If an instance of the Multi-series Performance widget is configured to read the selections you make, the Multi-series Performance widget will update dynamically when you select specific devices, IT Services, performance metrics, and/or a specific time span.
  • SLA Gauge. If an instance of the SLA Gauge widget is configured to read the selections you make, the SLA Gauge widget will update dynamically when you select a specific IT Service and/or a specific time span.

Viewing Dashboards and Widgets in a Separate Window

The following options allow you to view an entire dashboard or a single widget in a separate window:

  • Dashboards tab > Actions menu > Kiosk. This option displays the current dashboard in a separate window with the header bar removed.
  • Dashboards tab > specific widget in dashboard > Options menu > Detach. This option displays the selected widget in a separate window. To detach a widget, click the Options menu for the widget (in the top-right corner of the widget pane) and then select Detach.

Printing and Exporting Classic Dashboards and Widgets

The following options allow you to view an entire dashboard or a single widget in a separate window:

  • Classic Dashboards page (Dashboards > Classic Dashboards, or the Dashboards tab in the classic SL1 user interface > Actions menu >Print Dashboard. This option generates a static image of the current dashboard, in its current state, by calling the client browser's print function.
  • Classic Dashboards page (Dashboards > Classic Dashboards, or the Dashboards tab in the classic SL1 user interface > Actions menu > Export Dashboard. This option generates a static image of the current dashboard, in its current state, by calling the client browser's print function.
  • Classic Dashboards page (Dashboards > Classic Dashboards, or the Dashboards tab in the classic SL1 user interface > specific widget in dashboard > Options menu > Export. This option allows you to export a widget that displays a graph or chart, e.g. a Leaderboard/Top-N widget. To export a widget, click the Options menu for the widget (in the top-right corner of the widget pane) and then select Export. Skylar One displays the Export Widget modal page. For details. see the section on Exporting a Widget.
  • Classic Dashboards page (Dashboards > Classic Dashboards, or the Dashboards tab in the classic SL1 user interface > specific widget in dashboard > Options menu > Print Chart. Loads a printer-friendly version of the widget in the same window as the dashboard and opens your browser's print dialog box. When the print dialog box closes, the window reverts back to displaying the dashboard.
  • Classic Dashboards page (Dashboards > Classic Dashboards, or the Dashboards tab in the classic SL1 user interface > specific widget in dashboard > Options menu > Export:csv. Exports the data displayed in the widget in comma-separated values (.csv) format.
  • Classic Dashboards page (Dashboards > Classic Dashboards, or the Dashboards tab in the classic SL1 user interface > specific widget in dashboard > Options menu > Export:png. Exports the graph or chart displayed in the widget as a .png image.
  • Classic Dashboards page (Dashboards > Classic Dashboards, or the Dashboards tab in the classic SL1 user interface > specific widget in dashboard > Options menu > Export:xlsx. Exports the data displayed in the widget in Excel (.xlsx) format.
  • Classic Dashboards page (Dashboards > Classic Dashboards, or the Dashboards tab in the classic SL1 user interface > specific widget in dashboard > Options menu > Export:xlsx as pdf. Exports the data displayed in the widget in a spreadsheet in PDF format.

Scheduling a Dashboard

NOTE: This feature remains visible in Skylar One, but is not functional until a future Skylar One release.

You can export and email classic dashboards to users using the Schedule Dashboard option in the Actions menu. Skylar One will automatically export and email the dashboard to specified users at the specified date, time, and interval.

NOTE: Scheduled dashboards will use the default context of the user to whom they are being sent.

To schedule a classic dashboard:

  1. Go to the Classic Dashboards page (Dashboards > Classic Dashboards, or the Dashboards tab in the classic SL1 user interface).
  2. Open the dashboard you want to export and email. You can do this by selecting the dashboard in the Select Dashboard field in the upper left.
  3. Click the Actions menu and select Schedule dashboard.
  4. The Dashboard Delivery Schedule modal page appears. The Dashboard Delivery Schedule modal page displays. It includes the following columns:
  • ID. Numeric ID assigned to the scheduled instance.
  • Wrench icon (). Click this icon to edit the scheduled instance of the dashboard. Leads to the Schedule Editor modal page.
  • Recipients. Specifies one or more users to whom Skylar One will email the exported dashboard.
  • Summary. Specifies the frequency at which Skylar One will export and email the dashboard.
  • Time. Specifies the time for the first time Skylar One exports and emails the dashboard.
  • Start. Specifies the date for the first time Skylar One exports and emails the dashboard.
  • Stop. Specifies the date at which Skylar One should stop automatically exporting and emailing the dashboard.
  • Bomb icon (). Deletes the scheduled dashboard.
  1. Click the Create button. The Schedule Editor modal page appears. Define the parameters for a new scheduled instance of a dashboard by entering values in the following fields:
  • Recipients. Specify one or more users to whom Skylar One will email the exported dashboard. When you click on this field, the Add Recipients modal page appears, where you can select one or more users.
  • Start. Click in the field and select the initial date on which Skylar One should export and email the dashboard.
  • Time. Click in the field and specify the initial time at which Skylar One should export and email the dashboard. Enter the time in the format hh:mm:ss (using a 24-hour clock).
  • Recurrence. Specify whether you want Skylar One to automatically export and email the dashboard at a specified interval. Choices are:
  • None.
  • By interval. Additional fields will appear that allow you to specify the interval.
  • Every X [weekday]. The instance will recur every month on the same week-number and weekday as the start date.
  • Every. Appears if you selected By Interval in the Recurrence field. Enter a number for the interval.
  • Interval. Appears if you selected By Interval in the Recurrence field. Select one of the following:
  • minutes
  • hours
  • days
  • years
  • no limit. Appears if you selected By Interval in the Recurrence field. Select this field if you do not want to specify an end-date for the scheduled dashboard.
  • until. Appears if you selected By Interval in the Recurrence field. Click in the field and select an end-date for the scheduled dashboard. Enter the date in the format .
  1. After defining and saving the fields in the Schedule Editor modal page, the Dashboard Delivery Schedule modal page displays the newly scheduled dashboard.

You can also view and manage all scheduled processes from the Schedule Manager page (Registry > Schedules > Schedule Manager). For more information, see the section on Managing Scheduled Tasks.

Editing a Scheduled Dashboard

To edit a scheduled instance of a classic dashboard:

  1. Go to the Classic Dashboards page (Dashboards > Classic Dashboards, or the Dashboards tab in the classic SL1 user interface).

  1. Open the dashboard for which you want to edit the schedule. You can do this by selecting it in the Select Dashboard field in the upper left.
  2. Click the Actions menu and select Schedule dashboard.
  3. The Dashboard Delivery Schedule modal page appears. Click the wrench icon () for the scheduled dashboard you want to edit.
  4. The Schedule Editor modal page appears. In this page, you can edit one or more parameters for the scheduled dashboard.
  5. After defining and saving the fields in the Schedule Editor modal page, the Dashboard Delivery Schedule modal page displays the changes to the scheduled dashboard.

Deleting a Scheduled Instance

To delete a scheduled instance of a classic dashboard:

  1. Go to the Classic Dashboards page (Dashboards > Classic Dashboards, or the Dashboards tab in the classic SL1 user interface).
  2. Open the dashboard for which you want to delete a schedule. You can do this by selecting it in the Select Dashboard field in the upper left.
  3. Click the Actions menu and select Schedule dashboard.
  4. The Dashboard Delivery Schedule modal page appears. Click the bomb icon () for the scheduled instance of the dashboard you want to delete.

Exporting a Widget with Its Own URL

The Export... option on the Classic Dashboards page (Dashboards > Classic Dashboards, or the Dashboards tab in the classic SL1 user interface) allows you to generate a URL that can be used to navigate directly to a specific widget. When you generate the URL, a unique record of the current configuration of the widget is saved. When a user navigates to the URL, they will see the widget as it was configured when you generated the URL but with updated information. The saved configuration includes all selections that are currently set in the dashboard context.

To generate a URL for a widget:

  1. Click the options menu for the widget (in the top-right corner of the widget pane) and then select Export.... The Export Widget modal page is displayed.
  2. Supply values in the following fields:
  • Server Address. Enter the URL or IP address of the Administration Portal, Database Server, or All-In-One Appliance to include in the generated URL. The default value in the Server Address field is the URL or IP address that you are currently using to access Skylar One. For example, if you are currently using secure HTTP to access an Administration Portal with the URL "em7.sciencelogic.com", the default value for this field is "https://em7.sciencelogic.com".
  • Authentication. Specify the method that Skylar One will use to authenticate a user that navigates to the URL. Choices are:
  • Standard EM7 Login. If a user navigates to the URL while they are not currently logged in to Skylar One, the user will be prompted to log in using the standard login screen.
  • HTTP Authentication. Skylar One will authenticate a request for the URL using standard HTTP authentication. To request the URL, you must supply a ScienceLogic username and password using the standard HTTP authentication mechanism.
  • Click the Export button to generate a URL with the specified parameters. The generated URL will appear in the Exported URL field.
  • If you want to include specific context settings in the URL, you can append context variables to the generated URL. To do this, use the following format:

    http://ap.server.url/em7/index.em7?exec=widget&standalone_widget_id=
    [1234]&context[<contextvar>]=<value>

    where:

  • contextvar. Is the type of context you want to set. Choices are:
    • devices. Specifies that you want to include device context.
    • devgroups. Specifies that you want to include device group context.
    • organization. Specifies that you want to include organization context.
    • services. Specifies that you want to include context for IT Services.
    • timespan. Specifies that you want to include context for date and time.
  • value. Is the value to assign to the context variable.
    • For the devices context variable, value is one or more device IDs.

    • For the devgroups context variable, value is one or more device group IDs.

    • For the organizations context variable, value is one or more organization IDs.

    • For the services context variable, value is one or more IT service IDs.

    • For the timespan context variable, value is a JSON-encoded value that specifies duration and interval. For example:

      &context[timespan]={"duration":2,"interval":"day"}

    • You can include an array of integers or strings as a value. For example, you could use something like the following to specify devices 1, 3, 4, 6, and 9:

      &context[devices]=1,3,4,6,9

NOTE: If you include a context variable in the URL, the context variable overrides the saved context for the exported widget. For example, if you export a widget that currently has a device context of device IDs "1", "2", and "3", and you use specify only device IDs "1" and "3" in the context variable, device ID "2" will not be included in the context.